IWE
It is possible to more accurately and intelligently diagnose and manage.
It is possible to more accurately and intelligently diagnose and manage.
IWE is an innovative technology that uses AI-powered, real-time data analysis to optimize the entire wastewater treatment process saving energy, reducing costs, and protecting the health of our planet.
Globally, wastewater generation is growing by 5% annually, and conventional management methods are too inefficient to keep up.
Manual analysis, which takes six hours or more, leads to the overuse of chemicals and energy.
Furthermore, conventional measurement equipment is bulky and complex, with serious durability issues;
sensors often fail in seconds in highly contaminated environments.
These inefficiencies ultimately lead to high operational costs and significant environmental burdens.




Boasting unrivaled durability, our sensors operate continuously for over two years even in highly contaminated environments (over 20,000 mg/l). The innovative 'Air-Jet Cleaning System' prevents electrode contamination, dramatically reducing maintenance costs.
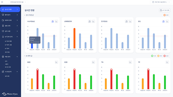
What once took 6 hours is now done in minutes. AI algorithms precisely analyze parameters like BOD, COD, TN, and TP, enabling optimal operations that use only the necessary amount of chemicals.
Access real-time data anytime, anywhere via an intuitive touchscreen and mobile app. It's 90% smaller and lighter than conventional equipment, making installation and relocation effortless. Battery operation is also supported.
For a typical 20,000-ton/day treatment plant, IWE reduces chemical costs by 70% and electricity costs by 40%, saving approximately $112,500 annually. Across South Korea, the potential annual savings are estimated at $486 million.
The optimized process reduces annual carbon emissions by 45,000 tons, contributing to the overall health of the ecosystem.
It is the most effective, eco-friendly solution to the growing wastewater challenge.
IWE’s innovation contributes to the fundamental right to safe water for people worldwide. Its technological excellence and reliability are proven by domestic patent registrations and a U.S. patent application.